
Kompleksowe wsparcie procesu sprzedaży z Symfonia eDokumenty moduł CRM/Pipeline.
To narzędzie CRM dzięki któremu można uporządkować leady handlowe i zarządzać sprzedażą w zespole.
Pozwala na automatyzację procesu zbierania oraz obsługi zapytań ofertowych.
Zapytanie ofertowe tworzy sprawę w e-dokumentach podpiętą do właściwego klienta na podstawie adresu e-mail, z którego przysłano wiadomość.
Zapytanie może być dopięte do istniejącego leada lub utworzony nowy.
Sprawę można uzupełnić o dodatkowe informacje czego dotyczy oraz przypisać do konkretnego handlowca i działu.

Moduł CRM/Pipeline umożliwia wizualne śledzenie ścieżki sprzedaży i postępowania w danej sprawie.
Zakładka fazy pozwala osobie nadzorującej proces sprzedaży od razu zobaczyć na jakim etapie jest przetwarzanie danej sprawy. Ma też wygodny wgląd we wszystkie prowadzone sprawy.
Kartoteka klienta automatycznie gromadzi wszystkie otrzymywane przez pracowników informacje powiązane z klientem.
Szybkie tworzenie i obieg dokumentów handlowych
Dla handlowców stanowi narzędzie przyspieszające proces tworzenia ofert (możliwość zaciągania produktów) oraz automatyzację powtarzalnych procesów dzięki zastosowanym szablonom.
CRM/Pipeline ułatwia handlowcom dotrzymywanie terminów (planowanie i podpowiedzi) a osobie nadzorującej daje wgląd we wszystkie opóźnione lub niezrealizowane sprawy.

Planowanie i raportowanie budżetów sprzedażowych
Pipeline umożliwia planowanie budżetów sprzedażowych oraz obserwację realizacji budżetów zarówno dla poszczególnych handlowców jak i dla całej firmy.
Na poszczególnych leadach można rozłożyć sprzedaż w czasie określając miesiące, kwotę i marżę sprzedaży. Pozwala to na zaawansowane raporty sprzedaży w czasie w odniesieniu do poszczególnych handlowców, całej firmy czy konkretnego klienta.
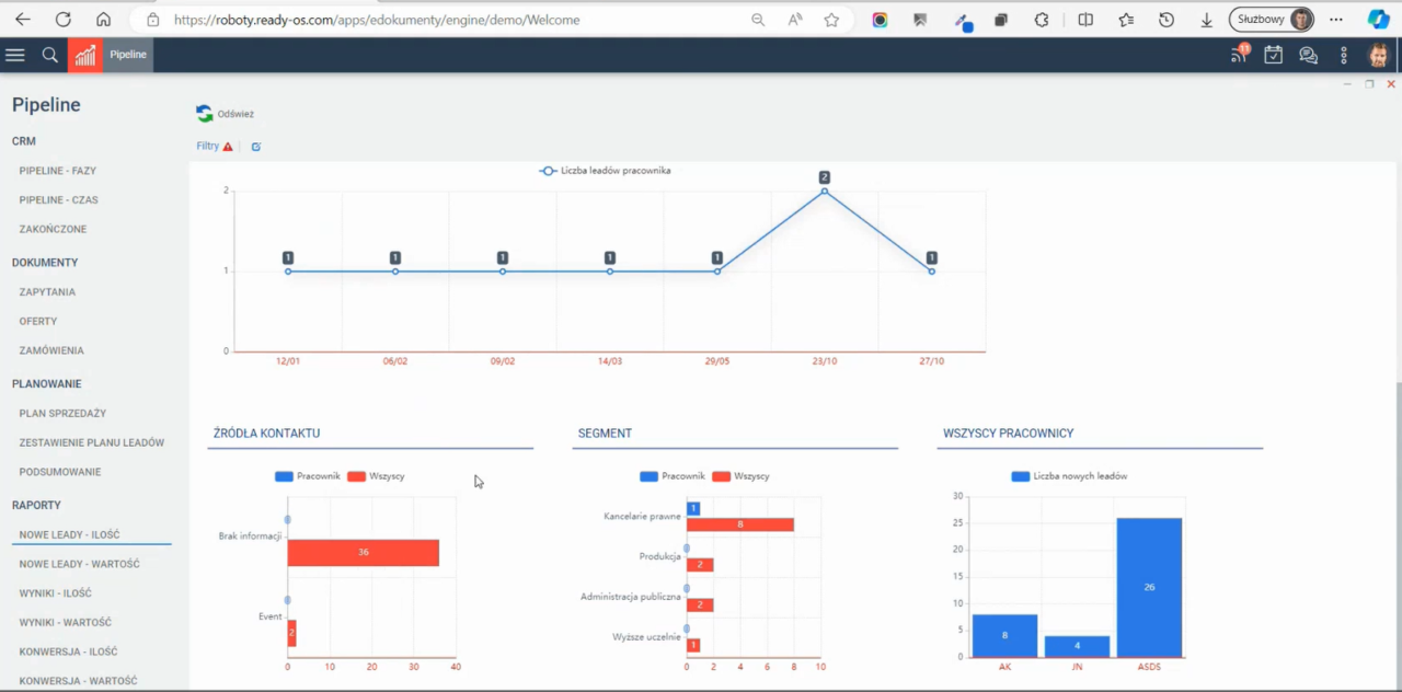
Raport nowych leadów pokazuje, ile nowych kontaktów zostało zdobyte w danym dziale a ile pozyskał konkretny pracownik. Widać również z jakiego segmentu pochodzą leady. To samo zestawienie można zobaczyć z wartością leadów.
Można też obserwować konwersje i cały lejek sprzedaży na konkretnych etapach zarówno w ujęciu ilościowym jak i wartościowym.
System w trybie rozszerzonym pozwala na uzupełnienie danych ofertowych/sprzedażowych o koszty pozyskania danej sprzedaży co umożliwia zobaczenia marży. Można dalej tworzyć sprawy zakupowe oraz zamówienia, które również ujawniają nam wysokość marży.
W przyszłości, gdy faktury będzie obsługiwał KSeF będzie możliwość wyświetlania również dopiętych do sprawy faktur sprzedażowych.
